REPONSE CENTER

ANTICIPEZ
AVANT L'ATTAQUE.

Détecter ne suffit pas: il faut aussi anticiper. Jizô AI centralise et contextualise la menace en croisant en continu vos flux réseau avec des indicateurs de compromission fiables. Vos analystes disposent d'une vision claire, actionnable et priorisée avant l'impact.

Threat Intelligence en temps réel

THREAT INTELLIGENCE

THREAT INTELLIGENCE.
INTÉGRÉE. OPÉRATIONNELLE.

MATCHING TEMPS RÉEL

Chaque élément du trafic réseau est comparé en continu à la base d'indicateurs actifs : IPs, domaines, URLs, hachages de fichiers, emails.

  • Latence de correspondance inférieure à 50ms
  • Alerte automatique en cas de correspondance
  • Indicateurs pondérés par fraîcheur et fiabilité

INTELLIGENCE EMBARQUÉE

Hoshi CTI est intégré directement dans la plateforme. Aucun abonnement externe requis, la valeur est immédiate dès le déploiement.

  • Zéro dépendance externe
  • Flux tiers intégrables si souhaité
  • Standards STIX 2.1 et TAXII supportés

CONTEXTUALISATION SECTORIELLE

Campagnes actives, groupes d'attaquants et nouvelles techniques: suivis et filtrables par secteur d'activité et zone géographique.

  • Suivi des campagnes en cours
  • Profils d’acteurs et attribution
  • Filtrage par secteur et géographie

ORCHESTRATION

LA CTI CORRÉLÉE
À VOTRE RÉSEAU.

Avoir accès à des flux de menaces ne suffit pas. Jizô AI croise en continu chaque indicateur de compromission avec votre trafic réseau et déclenche automatiquement une alerte en cas de corrélation.

CHAQUE FLUX VÉRIFIÉ, EN MOINS DE 50MS

IPs, domaines, URLs, hachages de fichiers: chaque élément du trafic réseau est comparé en temps réel à la base d’indicateurs actifs.

INDICATEURS TOUJOURS À JOUR

La base d'IoCs est mise à jour en continu et pondérée selon la fraîcheur et la fiabilité des sources pour des alertes précises et pertinentes.

RÈGLES PERSONNALISÉES SELON VOTRE CONTEXTE

Définissez vos propres politiques de détection et de filtrage réseau y compris concernant les accès à des services externes que vous souhaitez surveiller ou bloquer.

Corrélation CTI
Experts CTI internes

INTÉGRATIONS

DES EXPERTS CTI
EN INTERNE

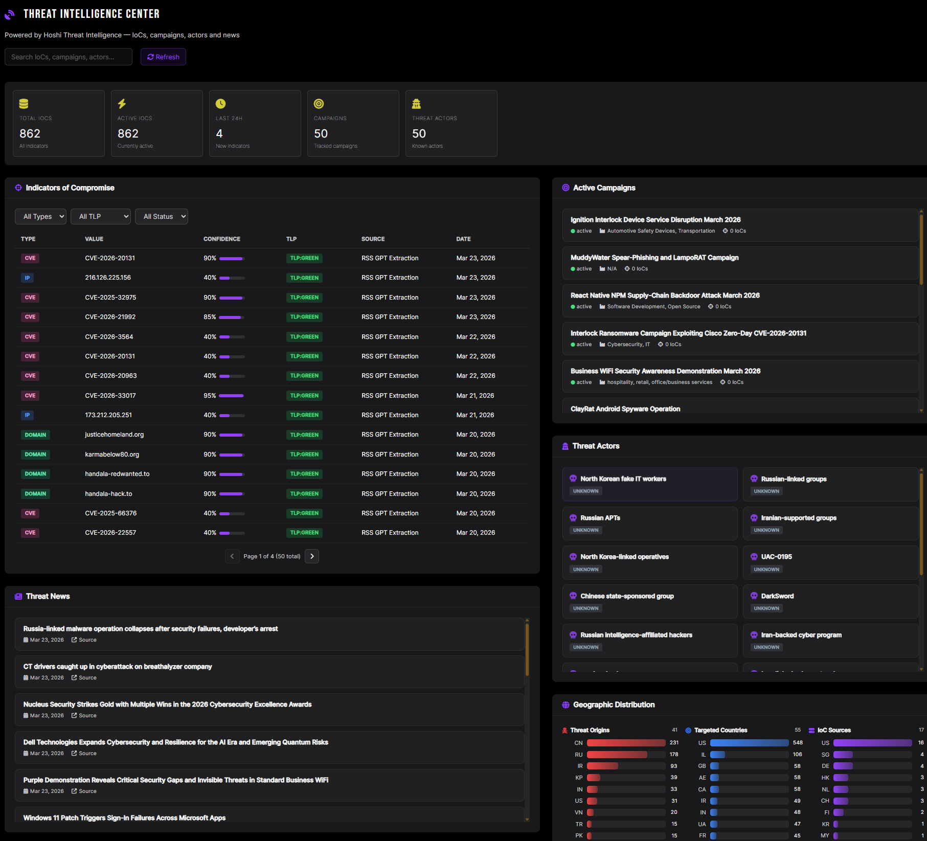
Jizô AI embarque Hoshi, son propre moteur de threat intelligence. Les utilisateurs ont directement accès à la plateforme aux renseignements techniques : IoCs, campagnes actives de cyberattaques, profils d’acteurs cybercriminels.

VEILLE SECTORIELLE EN CONTINU

Les informations disponibles concernant les actions offensives en cours ou les organisations cybercriminelles sont toutes consultables et filtrables par secteur d'activité et zone géographique.

INTÉGREZ VOS PROPRES SOURCES D’INFORMATION

Vous pouvez connecter facilement vos flux CTI internes ou tiers afin de les fusionner avec Hoshi et permettre leur analyse par le même moteur de corrélation.

EMPLOI DE STANDARDS OUVERTS

La plateforme Jizô AI prend en charge sans configuration supplémentaire les formats d’échange CTI les plus répandus du marché, rendant possible une interopérabilité immédiate avec l’écosystème cyber.

L'ATTAQUE EST
PEUT-ÊTRE DÉJÀ LÀ.

CAS D'USAGE

Témoignage du DSI d'une groupe financier sur l'intégration du NDR Jizô AI pour détecter les menaces.

EN SAVOIR PLUS
SÉCURISER UN RÉSEAU BANCAIRE AVEC JIZÔ AI : UNE TRANSFORMATION RÉUSSIE !